Aumentare il livello di automazione del sistema, implementando processi e connessioni Industry 4.0, per migliorare i tempi di produzione ottimizzando l’intervento umano nei processi di gestione e decisionali.
Aumentare l’affidabilità e la resistenza delle macchine, selezionando i componenti migliori e progettando il sistema in modo accurato, per ridurre i costi di gestione del cliente e aumentare la vita produttiva delle linee di produzione. Alla Ricerca e Sviluppo, Rotoplastic aggiunge un servizio tecnico, in presenza e remoto, per assicurare ai propri clienti tutto il supporto necessario sin dall’analisi di fattibilità, strategica per i progetti ad hoc sviluppati su misura per le esigenze produttive richieste, all’installazione, alla formazione, sino alla manutenzione e assistenza post-vendita.

ALTA TECNOLOGIA
Usiamo solo prodotti di alto livello e sistemi di controllo e supervisione di nuova generazione
SALVATAGGIO DATI
Tutti i dati di produzione sono salvati localmente in un database SQL, i dati sono fruibili sia in locale che nella rete intenza aziendale
learn more
CONTROLLO SIEMENS
Gestione della macchina tramite PLC SIEMENS di ultima generazione, il PLC in uso ha un sistema safety integrato e la gestione della sicurezza è perfettamente integrata.
learn more
TECNOLOGIA PROFINET
Tutti idispositivi di controllo e i drive sono collegati tramite la rete PROFINET ad alta velocità.
learn more
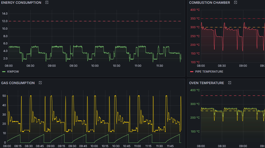
DASHBOARD REMOTA
Tremite un’interfaccia remota è possibile monitorare lo stato di produzione e lavoro della macchina.
learn more

Controlli così accurati non se ne erano mai visti
La nostra dashboard remota in cloud permette al cliente di monitorare la macchina in tempo reale, inoltre permette un’analisi precisa della produzione e dell’anadamento della macchina nel tempo
